“十四五”将至,空气源热泵节能监管走向新常态
随着国家“十三五”规划接近尾声,2020年10月29日中共中央关于制定《国民经济和社会发展第十四个五年规划和二〇三五年远景目标的建议》,为下一个五年发展指明了新方向。

在“十四五”规划中尤其突出了要推动绿色发展,促进人与自然的和谐共生。随着“绿色经济”成为全球发展的主题,我国提出要在2030年实现中国碳排放的拐点,这意味着中国绿色低碳节能产业将迎来井喷式增长。
国家将继续在促进节能减排和科技创新、加快调整能源结构等角度提出了更高要求。依托综合能源系统开展综合能源服务也成为了许多用户的首选。

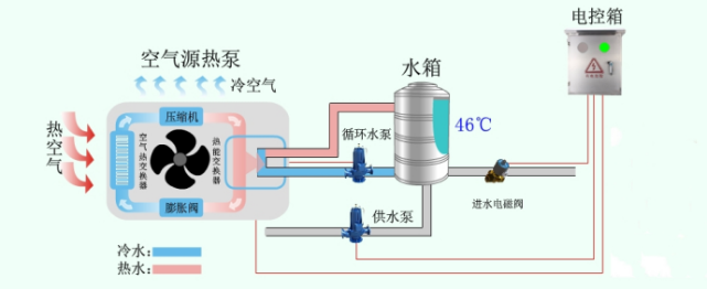
热泵技术是近年来在全世界都备受关注的新能源技术,按种类可分为空气能、太阳能、水源热泵,其广泛应用在各大中央热水系统供热领域。空气源热泵相比较传统纯电加热节能超50%以上,其节能原理实质上是热量“搬运”装置。
空气源热泵在工作时,首先是输入1份电能,驱动压缩机做功,然后从外界环境温度中再吸收大量的热能,通过冷媒循环系统在冷凝器中进行放热。正是由于“能量守恒定律”的存在,输入压缩机的这1份电能总是能转化成为1份热能,而从外界环境中吸取的大量热能就成了额外的收获。

相比较传统电能加热,空气源热泵的节能效率远高于纯电加热。但看似节能的热泵如果不好好利用,其节能功效也会大打折扣。
传统空气源热泵的能耗浪费主要存在以下三点:
①固定水位,补水方式单一:大量的空气源热泵机组补水采用温度开关,及设置到单一温度数值时,开启补水。这样的补水方式太过机械,不能混合补水,若要改变需重新改造电路等。无法及时按需调整水位和补水方式,造成无奈的能源浪费。
②缺乏智能管理,能源调度不到位:大量的空气源热泵机组只能简单的进行温度和时间的开关,不能灵活的应对天气的变化和用户用水需求的变化,进行自行调整。从而造成了过度的重复加热和保温,造成大量的电能浪费。
③机组老化的加深,会加大能耗量,众所周知,电子设备都会随着设备的使用时长变化,从而加快老化程度,进而使得设备能耗量成倍速提升。空气源热泵如果不能及时进行机组零件的智能化维保,很多机组看似正常、实则异常。如此下去,设备能耗会随着使用年长,不断攀升,造成大量的电能浪费。

由此可见,空气源热泵不正常的使用,也会大大降低其节能率,从而造成过度的电能浪费。
3499拉斯维加斯网站联合湖南青创丝路科技有限公司通过三年的热泵能源监管平台的研发和应用,成功推出智慧3499拉斯维加斯网站·中央热水节能管家系统,是一款为中央热水系统省钱、省力、省心的能源监管平台。
智慧3499拉斯维加斯网站·中央热水节能管家是一款专注于为传统中央热水系统提供智能化管理的物联网监管云平台产品。致力于改变传统中央热水系统的运维管理方式,将人力+人工控制箱,创新为能源监管平台+智能控制箱,达到智慧化运维管理。

该系统由3499拉斯维加斯网站物联节能控制箱和热水能源监管平台组合而成。智能控制箱是连接中央热水系统和热水能源监管平台的纽带,可兼容并安全安装在市场上所有型号品牌及任意供热方式的中央热水系统上。通过公司自主研发的热水能源监管平台与智能控制箱互网互通,可以使管理人员、维保人员、用户实现远程监测、检测、控制、管理中央热水系统。

其节能方式主要体现在以下方面:
①节能调度:通过采集天气数据和用户使用测算数据,智慧安排太阳能、空气能、电能的工作节奏和数量,进行能源的调度,达到最优的节能效果。
②蓄能管理:通过白天对太阳能和空气能的蓄能管理,减少系统在特定因素下对电能的依赖,从而达到节能效果。
③智能监管、合理安排设备使用情况,可缓解设备老化程度所带来的能耗高等问题,使设备保持在最高效、最原始、最健康的工作状态,避免设备“亚健康”。
目前产品的节能率已从10%~30%,提升至20%~40%之间;节能稳定率和节能效率都高于绝大多数竞争对手。

以上海市某城家公寓为例,该酒店共计4层,现有客房135间,采用空气源热泵24小时供热方式。2019年1月安装了智慧3499拉斯维加斯网站·中央热水节能管家系统,运行至今,设备稳定率99%,设备综合节能率在30%~40%之间。
取2019年10月1日至2019年12月31日冬季三个月能耗数据为例。

①10-12月冬季用水量为:4552-3224=1328吨
根据国家住建委发布的《建筑给排水规范要求》中规定,我国冬季华东地区冷水平均温度为15°C,酒店热水规定加热温度为55-60°C,取加热中间值57.5°C。该酒店中央热水系统机组空气源与水泵用电量比为9:1,冬季空气源热泵内部热水加热与内循环用电比为8:2,即可得出1328吨水原始实际用电量为45574度电。
原始用电量=1.25*V*C*ΔT÷0.9(q*cop)
=1.25*1328000*1*42.5÷0.9(860*2)=45574度
②10-12月冬季原始用电量为:45574度
③10-12月冬季节能后用电量:25565度
冬季节能率:通过智能节能控制箱冬季10-12月该酒店三个月实际节能后的用电量为25565度,原始用电量为45574度电。三个月共计节能20009度,节省电能金额约为:18000元。冬季节能率为:46%。
根据2019年数据显示,该城家公寓2019年空气源热泵原始用电量约为138855度电,使用智慧3499拉斯维加斯网站·中央热水节能管家后能耗为92478度电。年综合节能率为33.4%,共计节能46377度。
随着国家“十四五”规划的来临,时代的进步和科技的发展,使得人们对节能降耗、智能管理和延长设备使用寿命的需求与日俱增,特别是公共的配套设施改造尤为关注。
能源监管平台的应用领域不仅仅局限于空气源热泵供热,包含智慧中央空调、智慧楼宇、智慧园区、智慧电力、智慧公厕等覆盖人们生活方方面面的各行各业中。
通过物联网、大数据、云技术等技术的整合升级,能源监管平台肩负着节能降耗和智能管理的双重使命,是推动我国2035规划发展的重要组成部分,也是我国构建领先于世界的智慧城市群建设的重要推手。

“十四五”规划中指出要坚持绿水青山就是金山银山的理念,要坚持尊重自然、顺应自然、保护自然,节约优先、保护优先、守住自然生态安全边界,才能建设人与自然和谐共生的现代化发展。